tencent cloud

腾讯云分布式缓存数据库(兼容 Redis)

动态与公告
产品动态
公告
新手指引
产品简介
产品概述
产品优势
应用场景
存储引擎
产品系列
产品版本
规格与性能
读写分离
多可用区部署
地域和可用区
名词解释
购买指南
计费概述
定价中心
购买实例
续费说明(包年包月)
退费说明(包年包月)
欠费说明
按量转包年包月
快速入门
快速创建实例
连接 Redis 实例
操作指南
操作总览
连接数据库实例
管理实例
升级实例
管理节点(Redis/ValKey 版)
管理多可用区
备份与恢复
账号管理
参数配置
慢查询
访问管理
网络与安全
监控与告警
事件管理(Redis/ValKey 版)
数据迁移
Redis 版全球复制
数据库审计
诊断优化
Sentinel 模式
开发准则
命名规则
基本使用准则
Key 与 Value 设计原则
命令使用准则
客户端程序设计准则
连接池配置
命令参考
命令参考概览
Redis 版与 Valkey 版命令兼容性
大版本命令使用差异
Proxy 架构与直连模式的使用差异
命令更多操作(Redis/Valkey 版)
Memcached 版命令兼容性
实践教程
基于 Spring Boot 搭建 Redis 客户端监控
Redis 客户端连接配置策略与实践
集群架构全局 SCAN 使用指南
实例安全下线
热 Key 与 大 key
可用区迁移方案
故障处理
连接异常
Redisson 客户端超时重连异常分析及解决方案
性能排查与调优
API 文档
History
Introduction
API Category
Making API Requests
Instance APIs
Parameter Management APIs
Other APIs
Backup and Restoration APIs
Region APIs
Monitoring and Management APIs
Log APIs
Data Types
Error Codes
常见问题
使用常见问题
连接登录问题
购买相关问题
相关协议
服务等级协议
Terms of Service
词汇表
联系我们

使用 Grafana 监控

PDF
聚焦模式
字号
最后更新时间: 2026-03-17 18:23:47
Grafana 是一个跨平台的开源的可视化分析工具,是目前网络架构和应用分析中最流行的数据展示工具,主要用于大规模指标数据的可视化展示。更多信息,请参见 Grafana 服务。仅使用 Prometheus 监控数据可能不够直观,结合 Grafana 进行数据可视化和进一步处理,以便更高效地进行监控。本次实践采用的 Grafana 版本为 10.2.6。

启动 Grafana

使用浏览器访问 3000 端口,输入登录账号和密码,启动 Grafana 监控。


配置数据源

1. 在 Grafana 首页菜单,选择 Data sources

2. 进入 Data sources 界面,选择 Prometheus。

3. 进入 Prometheus 配置界面后,配置 Spring Boot 项目名字以及 Prometheus 的 URL,如下所示,单击保存,完成配置。


新建 Dashboard 创建可视化监控

1. 在 Grafana 首页右上角,单击“+”号,选择 New dashboard,新建一个 Dashboard。

2. 选择 Add visualization,创建一个可视化监控。

3. 在 Grafana 的监控设置界面中,Data source 选择已配置的 Prometheus 数据源 RedisMonitor。在 Query(查询语句)输入框中,写入用于监控的 Prometheus 查询语句。例如,若要显示 SET 命令的平均延迟,并将单位转换为毫秒(ms),可以使用以下查询语句。
lettuce_command_completion_seconds_sum{command="SET"}*1000/lettuce_command_completion_seconds_count{command="SET"}
在 Grafana 的监控配置中,Legend 配置项用于定义图表的图例内容,这里将其设置为 `remote` 字段,用于显示 Redis 实例的访问地址。此外,右侧还可以配置该监控项的标题纵坐标单位,如下所示。

4. 选择 Save 和 Apply 即可在当前 Dashboard 中创建好一个可视化的监控视图。

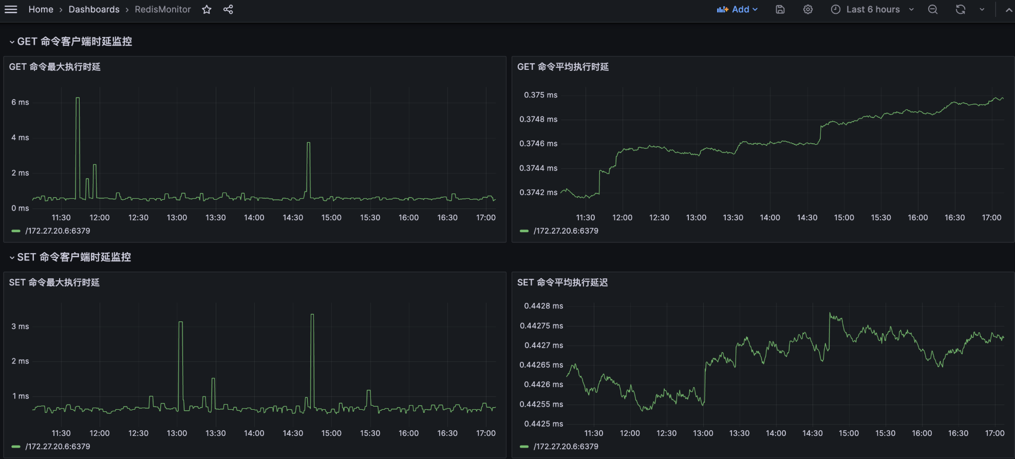
5. 通过同样的方法,可以进一步加入 `SET` 命令和 `GET` 命令的平均时延和最大时延监控,实现从客户端监控 Redis 命令时延的目标。
说明:
本示例仅展示了 `SET` 命令和 `GET` 命令的平均时延和最大时延监控。您可以根据自身需求,扩展监控范围,添加更多命令时延监控。


帮助和支持

本页内容是否解决了您的问题?

填写满意度调查问卷,共创更好文档体验。

文档反馈