产品动态
产品公告
安全公告



字段名称 | 说明 |
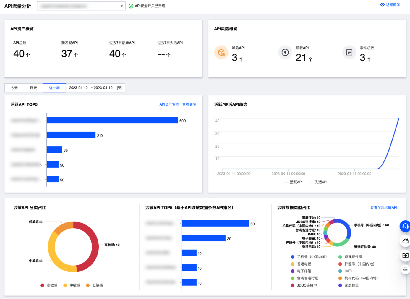
API 资产概览 | 统计当前域名下,API 资产总数和相应状态资产数量。 |
API 风险概览 | 统计当前域名下,风险 API、涉敏 API 和 API 事件相应数量。 |
资产活跃状态相关 | 统计当前域名下,活跃 API 和不活跃 API 排名、数量及趋势。 |
涉敏 API 相关 | 统计当前域名下,涉敏 API 的分类、排名和占比分布。 |
API 事件相关 | 统计当前域名下,新发现的 API 事件风险占比、关联事件数排名、事件类型占比、事件数量及趋势。 |




字段名称 | 说明 |
用户名 | 默认填充当前控制台账户名称,支持用户自定义 |
备注 | 状态备注描述,最多100个字。 |
状态 | 涵盖新发现/确认中/已确认/已下线/已忽略五种状态。 |

字段名称 | 说明 |
API 概览 | 当前 API 的访问趋势、访问来源分布以及请求特征统计。 |
API 攻击概览 | 当前 API 的攻击趋势、异常请求 TOP 统计。 |
参数样例 | 当前 API 的请求数据和响应数据。 |
参数列表 | 当前 API 请求和响应数据中的参数。 |
关联事件 | 当前 API 的关联风险事件列表。 |
资产变更历史 | 当前 API 资产的状态变更历史和备注等信息。 |



字段名称 | 说明 |
用户名 | 默认填充当前控制台账户名称,支持用户自定义 |
备注 | 状态备注描述,最多100个字。 |
状态 | 新发现:新发现且尚未确认的 API 事件。 处置中:正在确认风险并配置相关规则的 API 事件。该状态中有针对该事件类型的处理建议(CC/访问控制/BOT 等),可一键添加相应规则。 已确认:已确认风险并添加处置规则的 API 事件。 已忽略:确认不需处置,忽略该 API 事件 已关闭:观察访问流量及攻击流量情况,确认该事件可以彻底关闭。 |

字段名称 | 说明 |
基本信息 | 当前事件的事件 ID、事件类型、关联 API、域名、发生时间、更新时间和事件详情等信息。 |
处理建议 | 当前事件类型的处置建议(CC、访问控制和BOT等)。 |
已添加规则 | 当前已添加的访问控制规则。 |
攻击源详情 | 当前事件的攻击源详情和相关操作。 |
变更历史 | 当前事件的状态变更历史情况。 |
文档反馈