tencent cloud

Tencent Cloud Distributed Cache (Redis OSS-Compatible)

Release Notes and Announcements
Release Notes
Announcements
User Tutorial
Product Introduction
Overview
Product Strengths
Use Cases
Storage Engine
Product Series
Product Versions
Specifications and Performance
Read/Write Separation
Multi-AZ Deployment
Regions and AZs
Terms
Service Regions and Service Providers
Purchase Guide
Billing Overview
Pricing Center
Instance Purchasing
Renewal (Yearly/Monthly Subscription)
Refund (Yearly/Monthly Subscription)
Overdue Payments
Switching from Pay-as-You-Go to Yearly/Monthly Subscription
Getting Started
Quickly Creating an Instance
Connecting to Redis Instance
Operation Guide
Operation Overview
Connecting to a Database Instance
Managing Instances
Upgrade Instance
Management Node (Redis/ValKey Edition)
Multi-AZ Deployment Management
Backup and Restoration
Managing Accounts
Parameter Configuration
Slow Query
Access Management
Network and Security
Monitoring and Alarms
Event Management (Redis/ValKey Edition)
Data Migration
Global Replication for Redis Edition
Database Audit
Performance Optimization
Sentinel Mode
Development Guidelines
Naming Rules
Basic Usage Guidelines
Design Principles of Key and Value
Command Usage Guidelines
Design Principles of Client Programs
Connection Pool Configuration
Command Reference
Command Reference Overview
Redis Edition and Valkey Edition Command Compatibility
Version Command Usage Differences
Differences Between the Proxy Architecture and Direct Connection Mode
More Command Operations (Redis/Valkey Edition)
Memcached Edition Command Compatibility
Practical Tutorial
Building TencentDB for Redis® Client Monitoring Based on Spring Boot
Redis Client Connection Configuration Policy and Practice
Global SCAN Guide for Cluster Architecture
Eliminating Instances Securely
Hot Key and Big Key
AZ Migration Scheme
Troubleshooting
Connection Exception
Exception Analysis and Solution of Redisson Client Timeout Reconnection
Performance Troubleshooting and Fine-Tuning
API Documentation
History
Introduction
API Category
Making API Requests
Instance APIs
Parameter Management APIs
Other APIs
Backup and Restoration APIs
Region APIs
Monitoring and Management APIs
Log APIs
Data Types
Error Codes
FAQs
General
Connection and Login
Purchase
Service Agreement
Service Level Agreement
Terms of Service
Glossary
Contact Us

Monitoring Through Grafana

PDF
Focus Mode
Font Size
Last updated: 2026-03-17 18:23:48
Grafana is a cross-platform, open-source visualization and analysis tool, which is currently one of the most popular data display tools for network architecture and application analysis, mainly used for visualized display of large-scale metric data. For more information, see Grafana Service. Using only monitoring data of Prometheus may not be sufficiently intuitive; as a result, combining it with Grafana for data visualization and further processing allows for more efficient monitoring. The Grafana version used in this practice is 10.2.6.

Starting Up Grafana

Access port 3000 through the browser, enter the login account and password, and start Grafana monitoring.


Configuring Data Source

1. In the menu of the Grafana homepage, select Data sources.

2. Access the Data sources interface and select Prometheus.

3. After the Prometheus configuration interface is accessed, configure the Spring Boot project name and URL of Prometheus as shown below, and click Save to complete the configuration.


Creating a Dashboard for Visualized Monitoring

1. On the Grafana homepage, click + in the upper right corner, select New dashboard, and create a dashboard.

2. Select Add visualization and create a visualized monitoring.

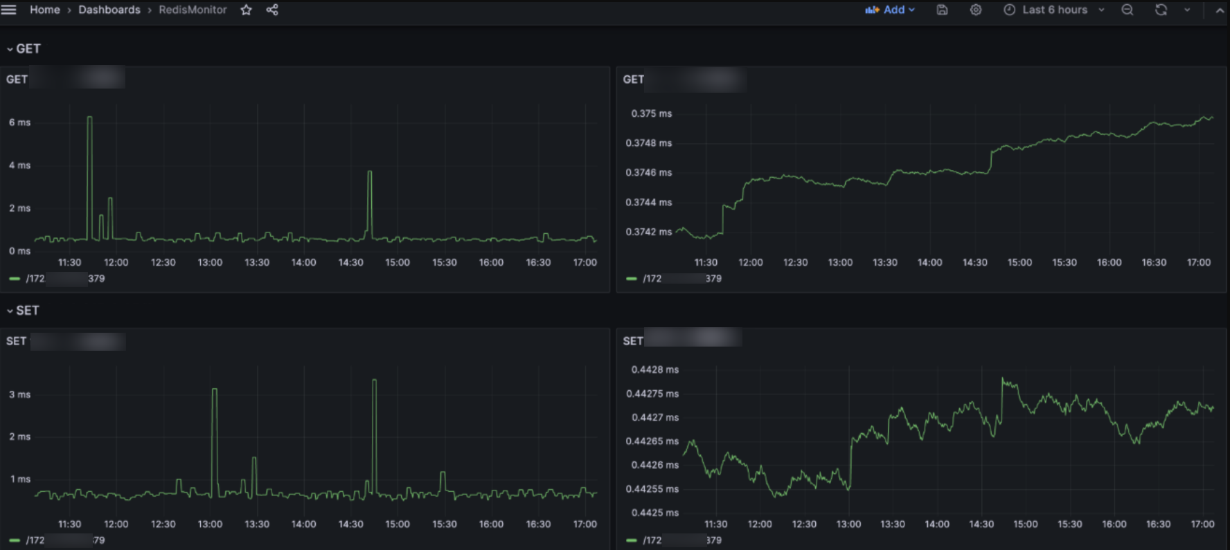
3. In the monitoring settings interface of Grafana, select the configured Prometheus data source RedisMonitor for Data source. In the Query (query statement) input box, enter the Prometheus query statement for monitoring. For example, to display the average latency of the SET command and convert the unit to milliseconds (ms), use the following query statement.
lettuce_command_completion_seconds_sum{command="SET"}*1000/lettuce_command_completion_seconds_count{command="SET"}
In the monitoring configuration of Grafana, the Legend configuration item is used to define the legend content for the chart. It is set to the `remote` field to display the access address of the TencentDB for Redis® instance. Additionally, the title and vertical coordinate unit for the monitoring item can be configured on the right side, as shown below.

4. Select Save and Apply to create a visualized monitoring view in the current dashboard.

5. By using the same method, the monitoring for the average and maximum latencies of the `SET` and `GET` commands can be further added, achieving the goal of monitoring the TencentDB for Redis® command latency from the client.
Note:
This example only shows the monitoring for the average and maximum latencies of the `SET` and `GET` commands. You can expand the monitoring scope and add more command latency monitoring as needed.


Help and Support

Was this page helpful?

Help us improve! Rate your documentation experience in 5 mins.

Feedback